HCL Cache s'intègre à la structure de surveillance Prometheus et Grafana. L'utilisation de cette intégration est essentielle pour le réglage et pour garantir le bon fonctionnement du cache.
L'intégration HCL Cache-Prometheus fournit un accès en temps réel aux métriques de surveillance clés, telles que le nombre d'opérations et les temps de réponse pour chaque opération ; les ratios d'accès au cache pour les caches distants et locaux, et pour chaque nœud final REST ; le flux de messages d'invalidation ; l'utilisation de la mémoire Redis ; les statistiques de maintenance, etc.
L'intégration inclut des tableaux de bord prédéfinis pertinents pour le réglage du cache :
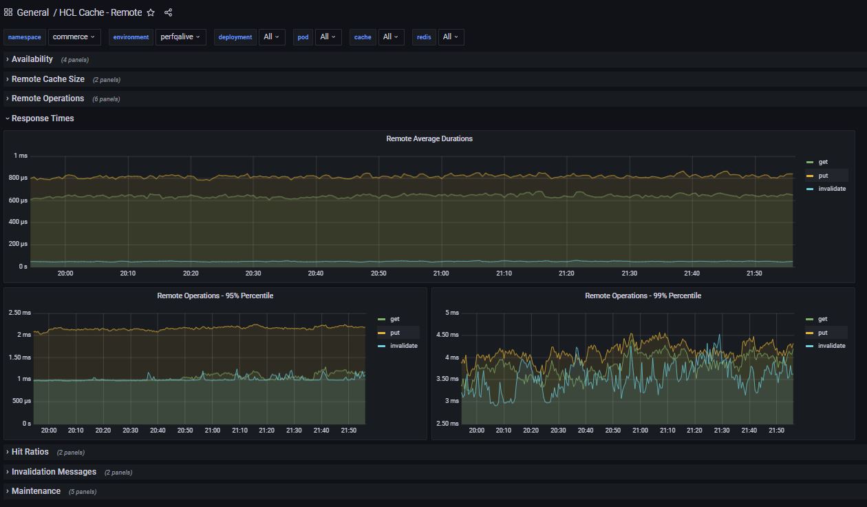
HCL Cache - Distant
Fournit une visibilité sur le cache distant, y compris la disponibilité, les tailles du cache, les opérations get/clear/put/invalidate par seconde ; le nombre d'erreurs, les temps de réponse (moyens ; 95 et 99 centiles), les ratios d'accès, les invalidations, la maintenance, etc.

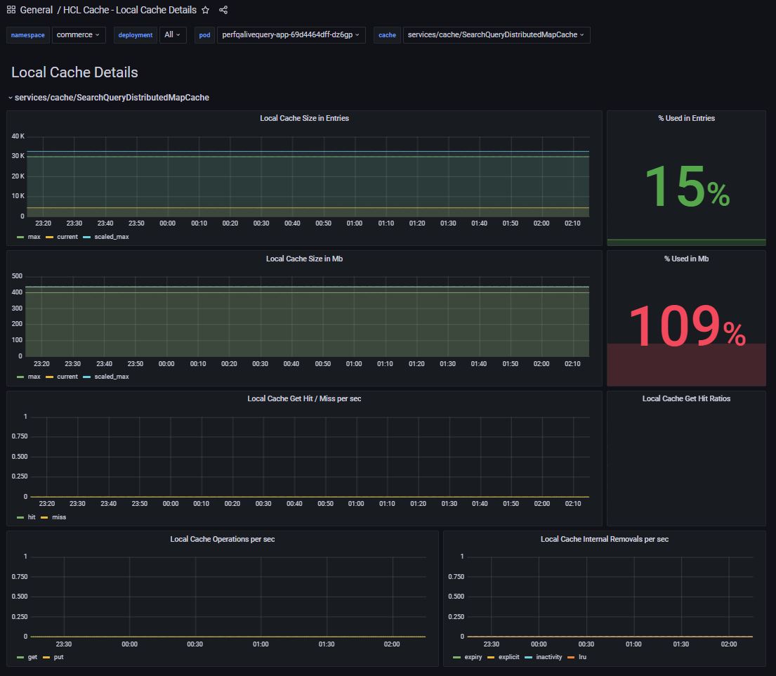
HCL Cache - détails du cache local
Inclut des informations détaillées pour chaque cache local, y compris la taille, les opérations, les expirations et les expulsions.

HCL Cache - récapitulatif du cache local
Vue récapitulative affichant les caches d'un pod, avec des tailles (nombre d'entrées et encombrement de la mémoire en mégaoctets).

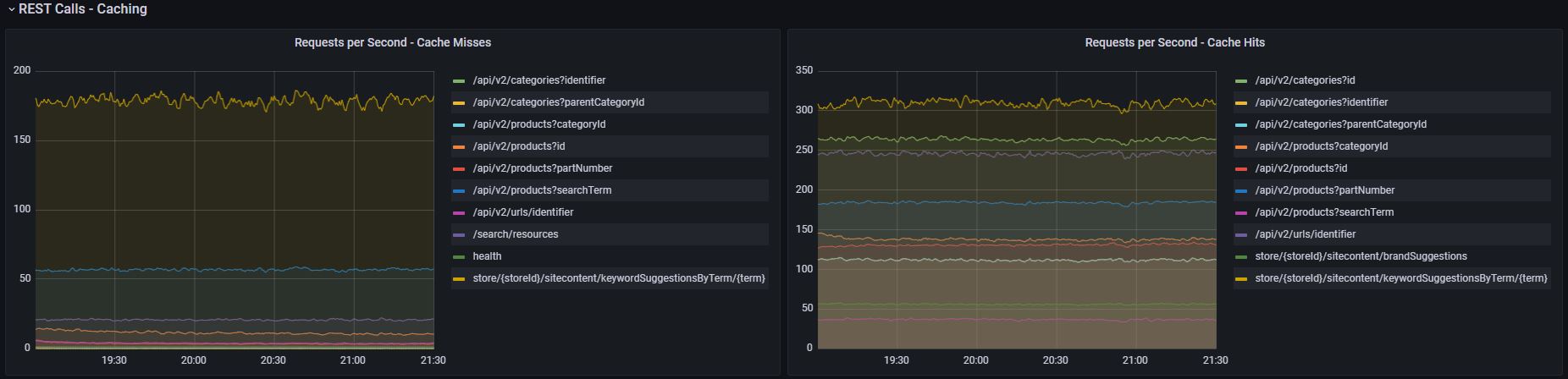
Serveurs QueryApp et Transaction : Statistiques de mise en cache REST/ratios d'accès
Les serveurs QueryApp et Transaction incluent des statistiques de cache par service REST (par opposition à par cache).

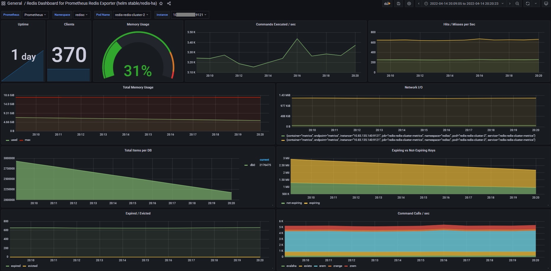
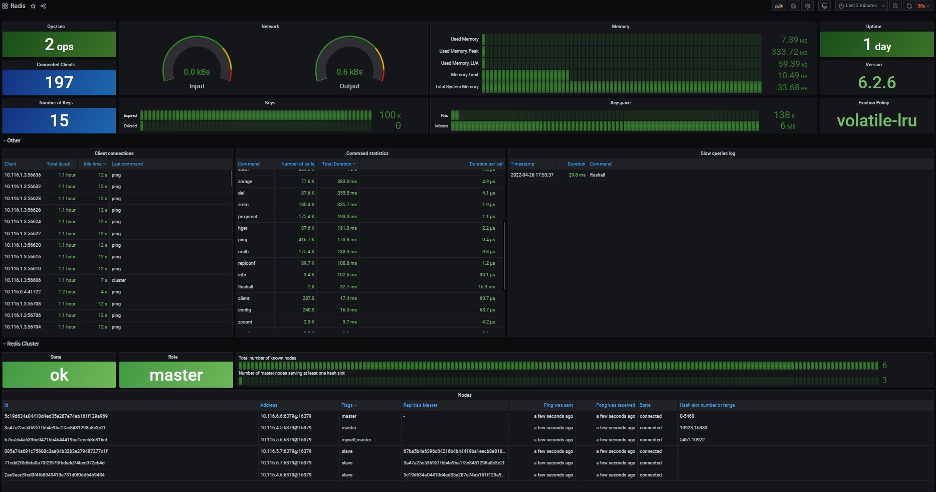
Redis
Si Redis est installé avec l'exportateur Prometheus, le
tableau de bord disponible peut afficher des informations sur les clients connectés, la mémoire utilisée, les commandes exécutées, etc.

Grafana prend également en charge une source de données
Redis. Le
tableau de bord Redis extrait les informations directement de Redis en interrogeant la source de données Redis. La sortie complète les informations fournies par l'exportateur Redis Prometheus.

Le redis-datasource peut être activé lors de l'installation de Prometheus Operator/Grafana comme suit :
grafana:
plugins:
- redis-datasource