Supervisión HCL Cache
HCL Cache se integra con la infraestructura de supervisión de Prometheus y Grafana . El uso de esta integración es fundamental para el ajuste y para garantizar la función correcta de la memoria caché.
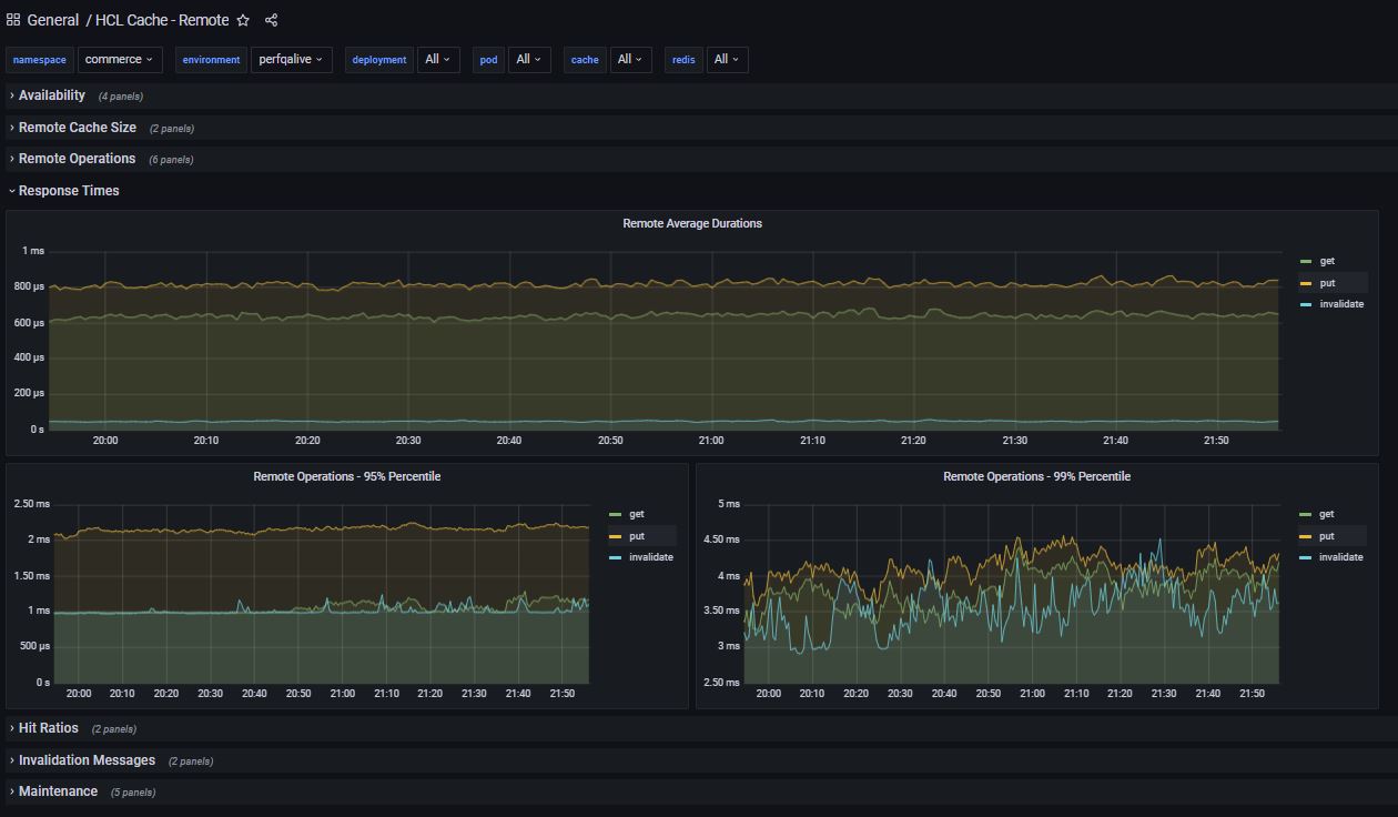
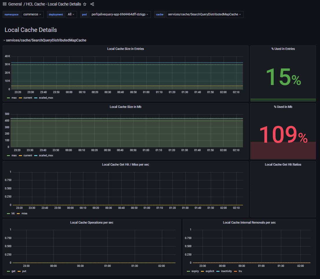
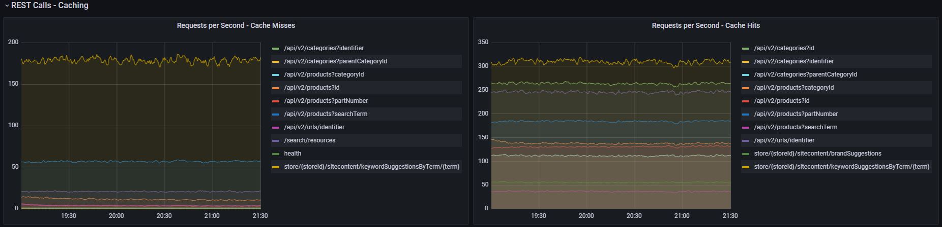
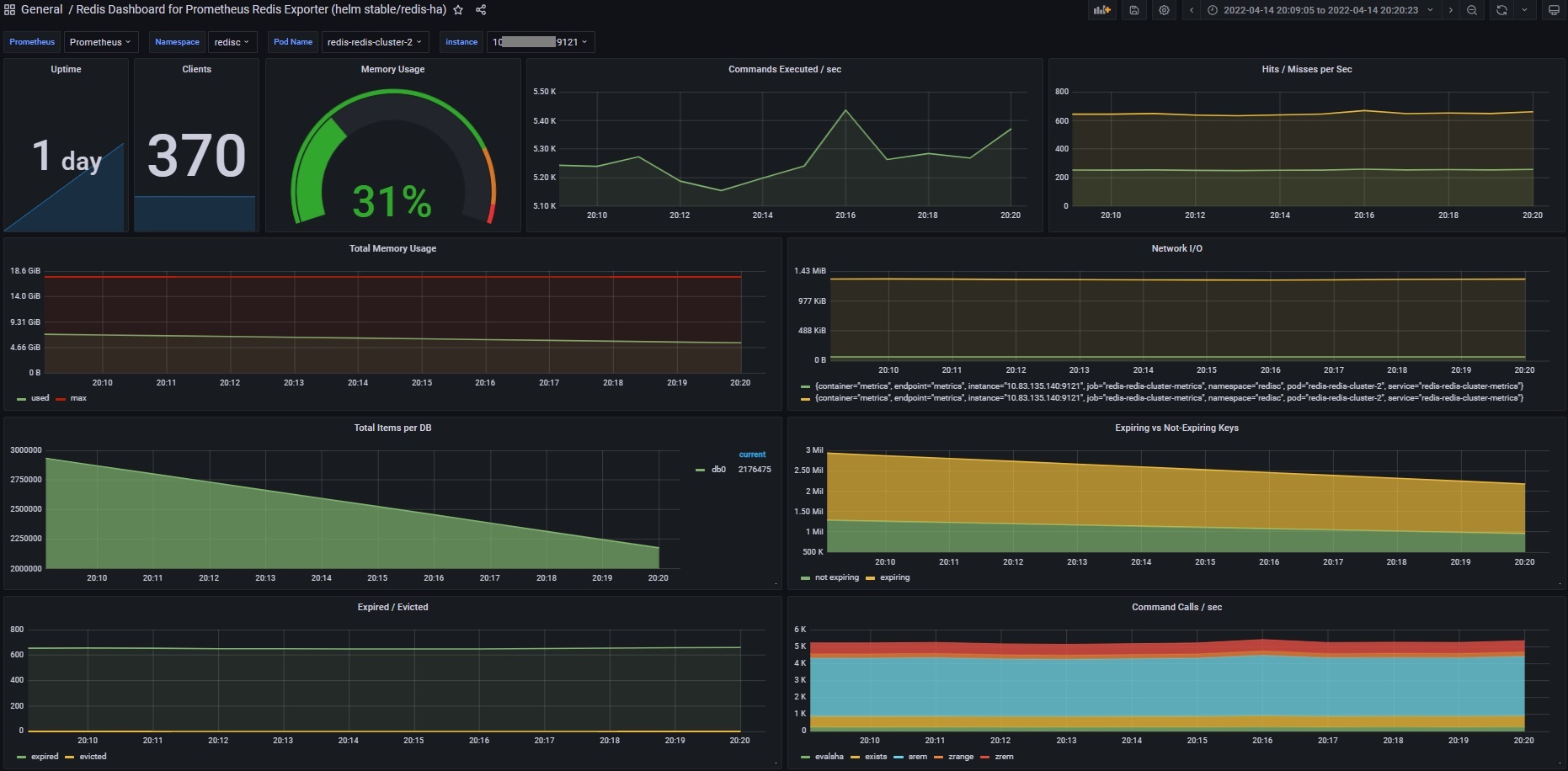
La HCL Cacheintegración de -Prometheus proporciona acceso en tiempo real a métricas clave de supervisión, tales como número de operaciones y tiempos de respuesta para cada operación; proporción de aciertos de memoria caché para memorias caché remotas y locales, y para cada REST punto final; flujo de mensajes de invalidación; uso de memoria de Redis; estadísticas de mantenimiento, etc.
La integración incluye paneles predefinidos que son relevantes para el ajuste de memoria caché:
HCL Cache - Remoto

HCL Cache: detalle de memoria caché local

HCL Cache: resumen de memoria caché local

Servidores queryApp y de transacción: Estadísticas/tasas de coincidencias de almacenamiento en memoria caché de REST

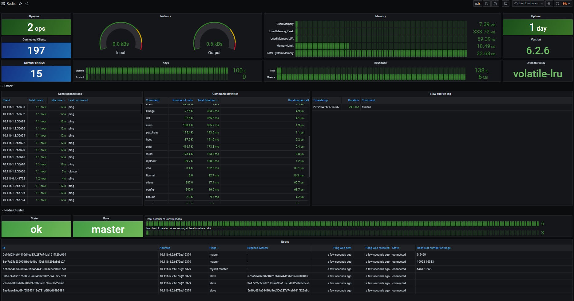
Redis


redis-datasource se puede habilitar durante la instalación del operador/grafana de Prometheus/Grafana de la siguiente manera:
grafana:
plugins:
- redis-datasource