仪表板
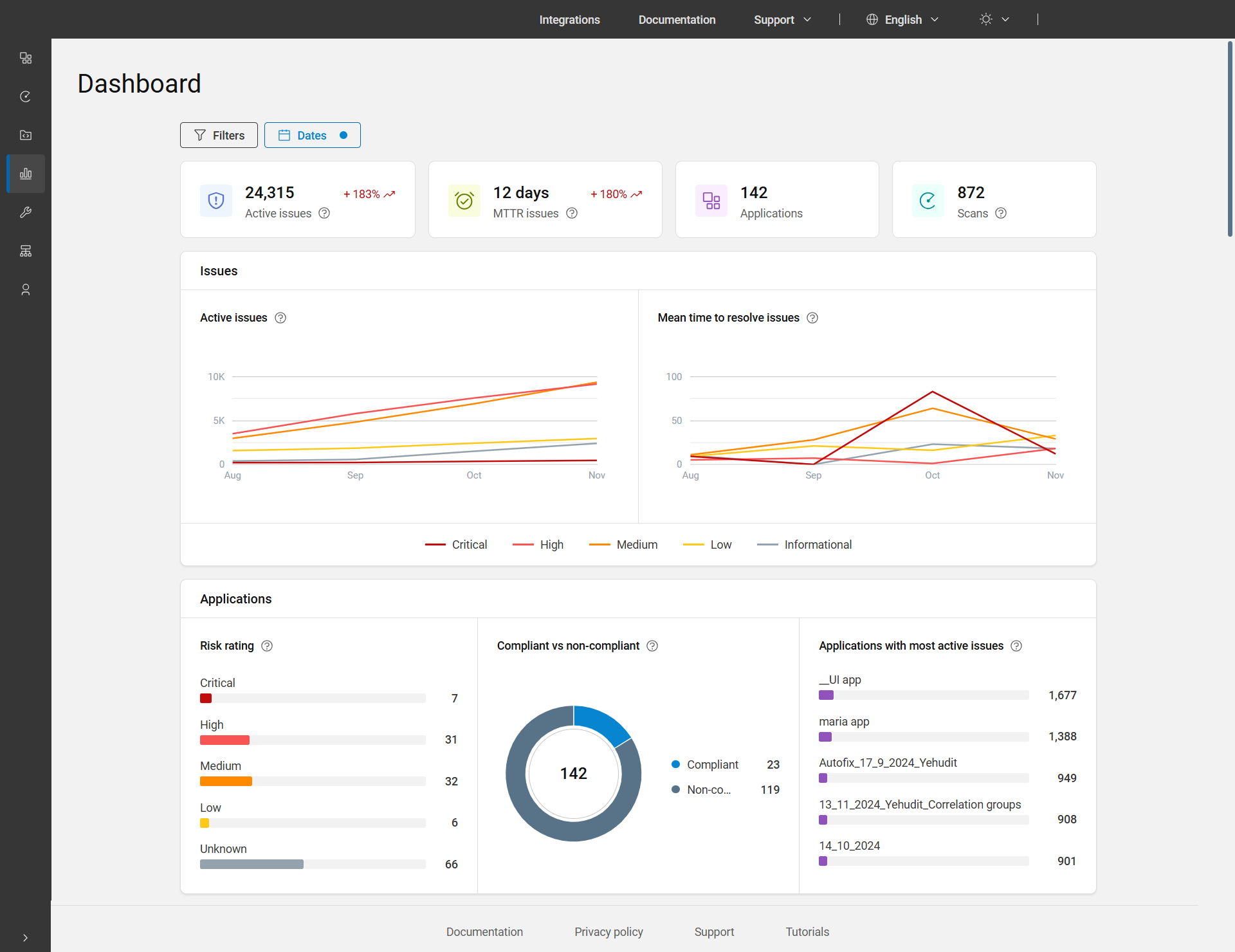
主仪表板是主菜单栏上的第四个项目,上面提供了活动问题、MTTR 问题、应用程序和扫描数据的详细概述,以及显示应用程序整体状态的图表。
缺省情况下,仪表板显示过去三个月内所有应用程序的数据。要查看其他时间段的数据,可以使用“日期”过滤器调整日期。此外,要按应用程序、业务部门和/或资产组过滤数据,可应用位于页面顶部的过滤器。

仪表板页面选项
| 图表/图形 | 描述 |
|---|---|
| 活动问题 |
活动问题的总计数包括状态为“未解决”、“进行中”或“已重新打开”的问题。所选范围内所有应用程序和日期的这些问题都会考虑在内,并考虑任何已应用的过滤器。 趋势:显示所选时间段结束时的数据与开始时的数据的对比。例如 +252%。 |
| MTTR 问题 |
问题的平均解决时间 (MTTR) 是指在所选时间段内解决问题所需的平均时间(以天为单位),仅计算标记为“已修复”或“已通过”的问题。时间按天数显示,少于一天显示为 0。 KPI 的计算:将统计在总时间间隔内关闭的所有问题,并计算关闭这些问题所花费的时间总和,然后将此总数除以问题数量。 趋势:显示所选期间与上一期间相比的值。例如 +215%。 |
| 应用程序 | 所选日期范围内符合所应用的过滤器的应用程序总计数。 |
| 扫描 | 所选日期范围内用户运行的执行次数,包括已删除的执行,但不包括个人扫描。此处,执行表示扫描的运行次数。 |
| 问题 | |
| 活动问题 | 针对所选日期范围和应用的过滤器,按严重性显示一段时间内活动问题的线形图。 |
| 一段时间内解决问题的平均时间 | 针对所选日期范围和应用的过滤器,按严重性(天数)显示一段时间内解决问题的平均时间的线形图。 MTTR 折线图的计算:对于每个严重性,将统计在时间间隔内关闭的所有问题,并计算关闭这些问题所花费的时间总和,然后将此总数除以已关闭问题的数量。 |
| 应用程序 | |
| 风险分级 | 显示以下每种类型的风险分级下产品服务组合中的应用比例和数量:严重、高、中、低和未知。单击条形图或应用程序数量可查看特定风险分级的应用程序。 风险分级是根据应用程序的业务影响以及扫描中发现的问题的严重性计算的。有关更多详细信息,请参阅风险分级。 |
| 合规与不合规 | 显示合规与不合规(状态为未解决、进行中或已重新打开并且不符合一项或多项策略的问题)应用程序的比例和数量。单击饼图或图例可查看合规或不合规的应用程序。 |
| 具有最多活动问题的应用程序 | 显示您的产品服务组合中活动问题数量最多的前五个应用程序。问题总数显示于每个应用程序名称旁边。条形图显示与活动问题相比的比例。单击条形图或问题数量可查看单一视图应用程序页面。 |