Tableau de bord
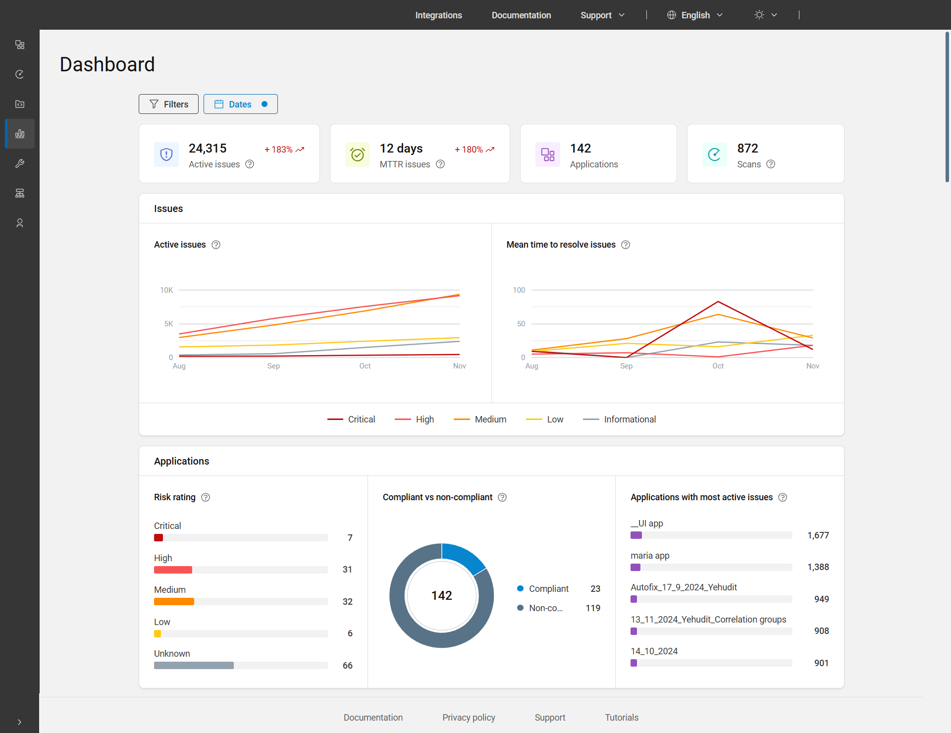
Le tableau de bord principal est le quatrième élément de la barre de menus principale. Il vous offre un aperçu détaillé des problèmes actifs, des problèmes de MTTR, des applications et des examens, ainsi que des graphiques et des tableaux qui affichent l'état général de vos applications.
Le tableau de bord affiche par défaut les données de toutes les applications des trois derniers mois. Pour afficher les données d'une période différente, vous pouvez ajuster les dates à l'aide du filtre Date. De plus, pour filtrer par applications, unité d'activité et/ou groupe d'actifs, appliquez les filtres situés en haut de la page.

Options de la page Tableau de bord
| Graphique/Graphe | Description |
|---|---|
| Problèmes actifs |
Le nombre total de problèmes actifs inclut ceux dont le statut est Ouvert, En cours ou Réouvert. Ces problèmes sont pris en compte dans toutes les applications et les dates de la plage sélectionnée, en tenant compte des filtres appliqués. Tendance : Affiche les données à la fin de la période sélectionnée par rapport aux données au début. Par exemple, +252 %. |
| Problèmes liés à MTTR |
Le temps moyen de résolution des problèmes (MTTR) fait référence au temps moyen en jours nécessaire pour résoudre les problèmes pendant la période sélectionnée, en comptant uniquement les problèmes marqués comme résolus ou réussis. Il s'affiche en jours, avec moins d'un jour présenté en 0. Calcul du KPI : Nous prenons en compte tous les problèmes qui ont été résolus pendant l'intervalle de temps total, nous additionnons le temps nécessaire pour résoudre chacun de ces problèmes et nous divisons ce total par le nombre de problèmes pour obtenir le temps moyen nécessaire pour résoudre un problème. Tendance : Affiche la valeur de la période sélectionnée par rapport à la période précédente. Par exemple, +215 %. |
| Applications | Nombre total d'applications pour la plage de dates sélectionnée et les filtres appliqués. |
| Examens | Nombre d'exécutions effectuées par l'utilisateur pendant la plage de dates sélectionnée, y compris les exécutions supprimées, mais à l'exclusion des examens personnels. Ici, l'exécution signifie le nombre de fois où un examen a été exécuté. |
| Problèmes | |
| Problèmes actifs | Affiche le graphique linéaire des problèmes actifs au fil du temps par gravité pour une plage de dates sélectionnée et les filtres appliqués. |
| Temps moyen de résolution des problèmes au fil du temps | Le graphique montre la moyenne du temps en jours nécessaire pour résoudre un problème en fonction de sa gravité, pour une plage de dates sélectionnée et les filtres appliqués. Calcul du graphique linéaire MTTR : Pour chaque gravité, nous prenons en compte tous les problèmes qui ont été résolus pendant l'intervalle de temps, nous additionnons le temps nécessaire pour résoudre chacun de ces problèmes et nous divisons ce total par le nombre de problèmes fermés pour obtenir le temps moyen nécessaire pour résoudre un problème. |
| Applications | |
| Evaluation des risques | Indique les proportions et les nombres d'applications dans le portefeuille avec chaque type d'évaluation des risques : Critique, Elevée, Moyenne, Faible et Inconnue. Cliquez sur la barre ou le nombre d'applications pour afficher les applications correspondant à cette évaluation de risque particulière. L'évaluation des risques est calculée en fonction de l'impact de l'application sur l'activité et de la gravité des problèmes découverts dans les examens. Pour plus de détails, voir Evaluation des risques. |
| Conforme ou non conforme | Affiche les proportions et le nombre d'applications conformes et non conformes (problèmes avec le statut Ouvert, En cours ou Réouvert et non conformes à une ou plusieurs stratégies). Cliquez sur le graphique à secteurs ou la légende pour afficher les applications conformes ou non conformes. |
| Applications avec le plus de problèmes actifs | Affiche les cinq principales applications de votre portefeuille présentant le plus grand nombre de problèmes actifs. Le nombre total de problèmes s'affiche en regard du nom de chaque application. La barre affiche la proportion par rapport aux problèmes actifs. Cliquez sur la barre ou le nombre de problèmes pour afficher la page de l'application à affichage unique. |