儀表板
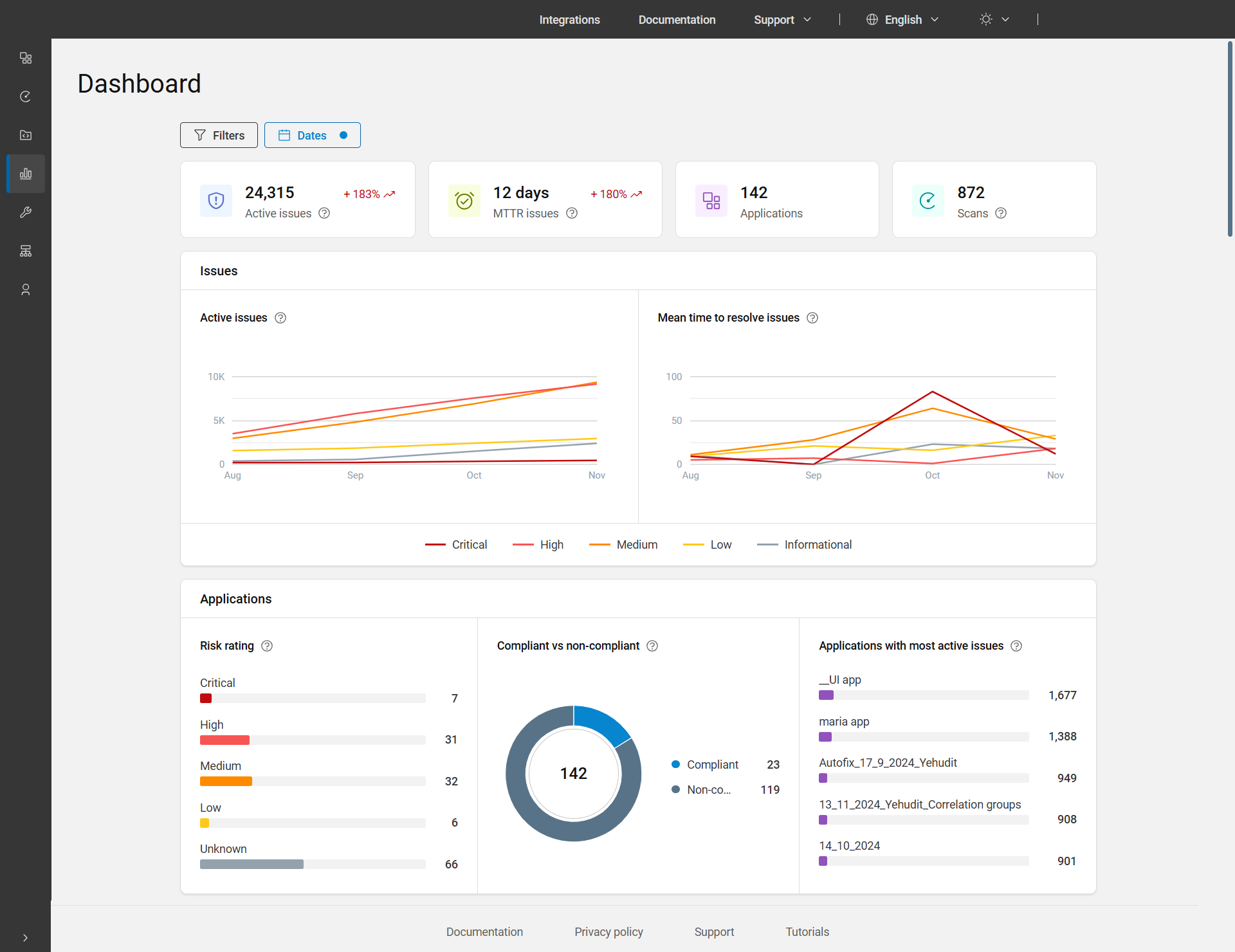
主儀表板是主功能表列上的第四個項目。它提供作用中問題、MTTR 問題、應用程式及掃描的詳細概覽,以及顯示應用程式整體狀態的圖形和圖表。
依預設,「儀表板」會顯示過去三個月的所有應用程式資料。若要檢視不同時段的資料,您可以使用「日期」過濾器調整日期。此外,若要依應用程式、業務單位及/或資產群組過濾資料,請套用頁面頂端的「過濾器」。

儀表板頁面選項
| 圖表/圖形 | 說明 |
|---|---|
| 作用中的問題 |
作用中問題總數包括狀態為「待解決」、「處理中」或「已重新開啟」的問題。在所選範圍內的所有應用程式和日期中考慮這些問題,同時考慮任何套用的過濾器。 趨勢:顯示所選時段結束時的資料與開始時資料的比較。例如,+252%。 |
| MTTR 問題 |
解決問題的平均時間 (MTTR) 是指在選定時段內解決問題所需的平均時間(以天數為單位),僅計算標記為已修復或已通過的問題。它會顯示為天數,少於一天會顯示為 0。 KPI 的計算:會取得在總時間間隔期間關閉的所有問題,將關閉問題花費的時間加總,然後將此總計除以問題數。 趨勢:顯示所選期間與前一期間相比的值。例如,+215%。 |
| 應用程式 | 所選日期範圍與套用過濾器的應用程式總數。 |
| 掃描 | 使用者在選取日期範圍內執行的次數,包括刪除的執行,但不包括個人掃描。此處的執行表示執行掃描的次數。 |
| 問題 | |
| 作用中的問題 | 依所選日期範圍和套用過濾器的嚴重性,顯示一段時間內作用中問題的折線圖。 |
| 解決一段時間內問題的平均時間 | 依所選日期範圍和套用過濾器的嚴重性,以天數為單位顯示解決一段時間內問題之平均時間的折線圖。 MTTR 折線圖的計算:針對每個嚴重性,會取得在時間間隔期間關閉的所有問題,將關閉問題花費的時間加總,然後將此總計除以關閉的問題數。 |
| 應用程式 | |
| 風險評級 | 顯示資產組合中每一個風險評級類型的應用程式比例和數量:重大、高、中、低,和不明。按一下列或應用程式數,以檢視該特定風險評級的應用程式。 風險評級是根據應用程式的業務衝擊,以及在掃描中找到的問題嚴重性來計算。如需其他詳細資料,請參閱風險評級。 |
| 符合規範與不符規範 | 顯示符合規範與不符規範之應用程式的比例和數量(狀態為待解決、處理中或已重新開啟,而且還不符合一或多項原則的問題)。按一下圓餅圖或圖例以檢視符合規範與不符規範的應用程式。 |
| 具有最活躍問題的應用程式 | 顯示您的資產組合中活躍問題數量最多的前五個應用程式。問題總數會顯示在每個應用程式名稱旁。長條圖會顯示與作用中問題的比例。按一下長條圖或問題數以檢視單一檢視應用程式頁面。 |