ダッシュボード
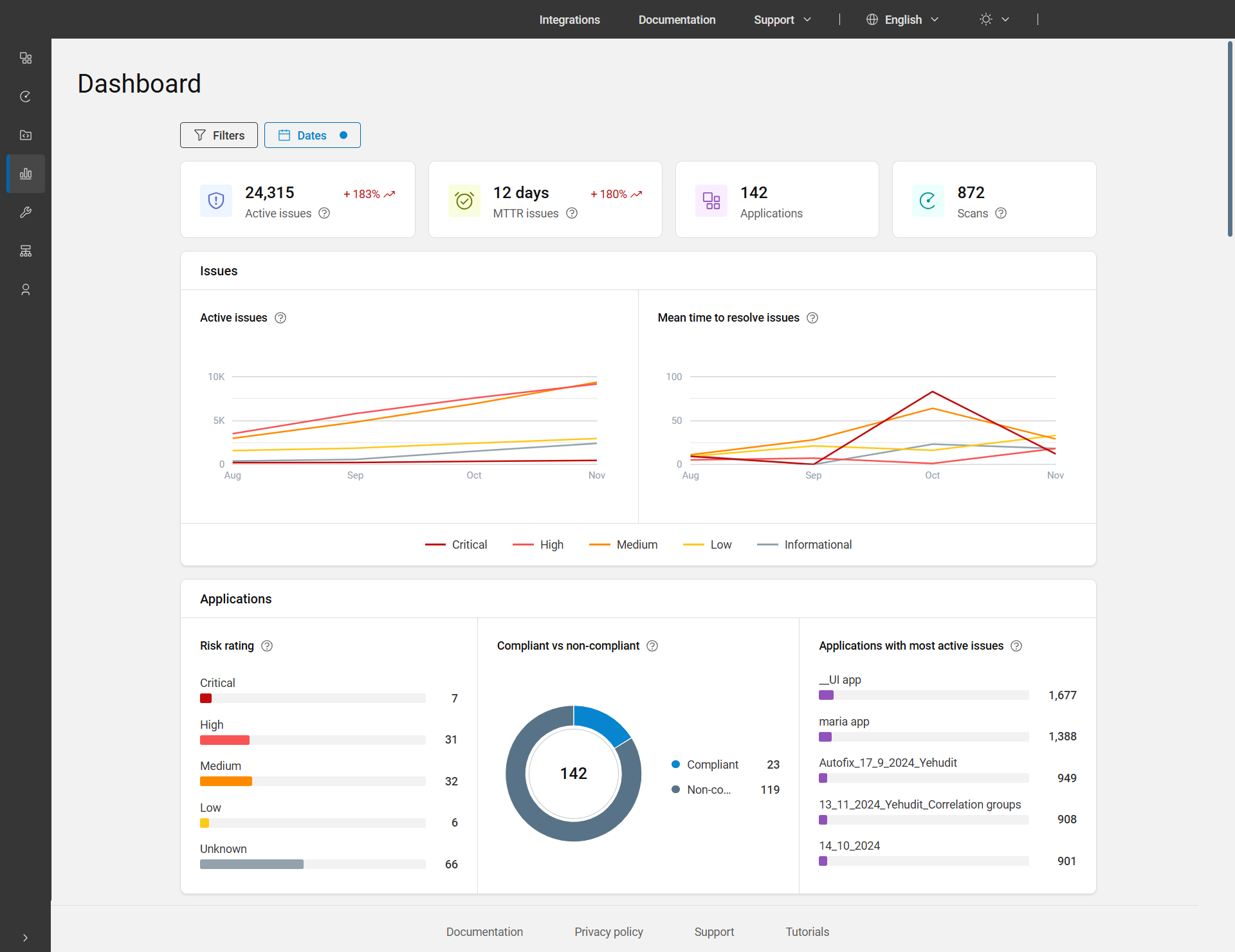
メイン・ダッシュボードは、メイン・メニュー・バーの 4 番目の項目です。アクティブな問題、MTTR の問題、アプリケーション、およびスキャンの詳細な概要をグラフとチャートで表示し、アプリケーションの全体的な状態を表示します。
ダッシュボードには、デフォルトで過去 3 ヶ月間のすべてのアプリケーションのデータが表示されます。別の期間のデータを表示するには、日付フィルターを使用して日付を調整します。さらに、アプリケーション別、ビジネス・ユニット別、資産グループ別あるいはこの組み合わせでデータをフィルタリングするには、ページの上部にあるフィルターを適用します。

「ダッシュボード」ページのオプション
| チャート/グラフ | 説明 |
|---|---|
| アクティブな問題 |
アクティブな問題の総数には、ステータスが「オープン」、「進行中」、「再オープン」の問題が含まれています。これらの問題は、適用されたフィルターを考慮して、選択した範囲内のすべてのアプリケーションおよび日付で考慮されます。 傾向: 選択した期間の終了時のデータと、開始時のデータとの比較が表示されます。例: +252%。 |
| MTTR に関する問題 |
平均解決時間 (MTTR) に関する問題とは、選択した期間内に問題を解決するためにかかった平均時間を指し、修正済みまたは合格とマークされた問題のみをカウントします。日数で表示され、1 日未満の場合は 0 と表示されます。 KPI の計算: 全期間の間に完了したすべての問題を集計し、完了するのにかかった時間を合計し、その合計を問題の数で割ります。 傾向: 前の期間と比較した選択した期間の値を表示します。例: +215%。 |
| アプリケーション | 選択した日付範囲および適用されたフィルターのアプリケーションの合計数。 |
| スキャン | 選択した日付範囲内でユーザーが行なった実行の数 (削除された実行を含むが、個人スキャンを除く)。ここで、実行とは、スキャンが実行された回数を意味します。 |
| 問題 | |
| アクティブな問題 | 選択した日付範囲および適用されたフィルターの重大度別のアクティブな問題の折れ線グラフが表示されます。 |
| 長期にわたる問題解決の平均時間 | 選択した日付範囲と適用されたフィルターに対し、問題を解決する平均時間 (日数) の時間の経過に伴う折れ線グラフが重大度別に表示されます。 MTTR 折れ線グラフの計算: 重大度ごとに、全期間の間に完了したすべての問題を集計し、完了するのにかかった時間を合計し、その合計を完了した問題の数で割ります。 |
| アプリケーション | |
| リスク等級 | ポートフォリオ内の、次の各タイプのリスク等級を持つアプリケーションの比率と数が表示されます。「重大」、「高」、「中」、「低」、および「不明」。バーまたはアプリケーションの数をクリックすると、その特定のリスク評価のアプリケーションが表示されます。 リスク等級は、アプリケーションのビジネスへの影響、およびスキャンで検出された問題の重大度に基づいて計算されます。詳しくは、「リスク等級」を参照してください。 |
| 準拠と非準拠 | 準拠状態および非準拠状態 (ステータスがオープン、進行中、再オープン のいずれかの問題で、1 つ以上のポリシーに準拠していないもの) のアプリケーションの比率と数を表示します。円グラフまたは凡例をクリックすると、準拠または非準拠のアプリケーションが表示されます。 |
| アクティブな問題が最も多いアプリケーション | アクティブな問題が最も多く発生している、ポートフォリオの上位 5 つのアプリケーションが表示されます。問題の総数は、各アプリケーション名の横に表示されます。バーには、アクティブな問題と比較した割合が表示されます。バーまたは問題の数をクリックすると、シングル・ビュー・アプリケーション・ページが表示されます。 |